Обучаем тестированию с нуля и помогаем найти работу

  • Учим работать с ИИ
  • Подойдёт с нуля
  • Помощь с трудоустройством
  • Стажировка
  • Автоматизация на Python
  • Группа до 14 человек

Ближайшие старты

Мы тестировщики
из Яндекса, Т‑Банка, Сбера и VK, и мы создали нормальный курс

  • Ментор
    из топовой компании

    будет курировать тебя
    в процессе всего обучения и отвечать на твои вопросы

  • Обучение на популярных в IT инструментах

    таск-трекер, TMS, вики, канбан-доска. Всё как на настоящей работе

  • Стажировка
    на позиции младшего тестировщика

    реальный опыт усилит
    твоё резюме

  • Помощь с трудоустройством по‑настоящему

    от резюме и портфолио до тестовых собеседований

Всё как на

У нас менторский
подход к обучению

Каждый ученик сам выбирает ментора

  • Группы небольшие — до 14 человек

    Уделяем каждому ученику столько внимания, сколько потребуется, и не выгораем сами

  • Созвоны в группе каждую неделю

    Разбираем домашки, тренируем теорию, проводим тестовые собеседования

  • Помогаем чувствовать себя увереннее

    Важно, чтобы рядом был опытный человек, который ответит на вопросы и поддержит

Выбираем в команду экспертов, близких нам по культуре

С желанием делиться опытом, открытостью и эмпатией

Смотреть всех 15+
  • Данила Данила

    Senior QA в Сбер

  • Саша Саша

    Senior Fullstack QA в Яндекс Такси

  • Настя Настя

    QA Lead в testCloud

  • Искандер Искандер

    Head of QA в Yadro

  • Котик Котик

    Твой личный помощник

  • Вадим Вадим

    QA Lead в Х5 Tech

  • Игорь Игорь

    Senior QA в BORK

Практика на тренажёрах собственной разработки

Задачи приближены к реальным кейсам тестировщиков, а твои наработки пополнят портфолио

  • Протестируешь API тренажёра «Битва покемонов»

    Микросервисная архитектура. REST, SOAP, GraphQL, gRPC и WebSocket. Поработаешь с Postman и WireMock

  • Для работы с документацией будешь использовать Swagger

    Сможешь прямо в нём отправлять HTTP запросы или экспортировать коллекцию в Postman

  • Если встречаешь баг, то важно локализовать причину

    Получишь опыт работы с инструментами Kibana и Sentry. В них можно найти лог с причиной ошибки

  • Про интеграционное тестирование всё чаще спрашивают на собеседованиях

    На нашем тренажёре сможешь применить лучший инструмент для тестирования интеграций — Jaeger

  • В любой крупный финтех требуют опыт работы с брокерами сообщений

    На курсе поработаешь с брокером сообщений Apache Kafka и протестируешь фичу «История битв»

  • В наших тренажёрах реализована имитация реальной оплаты

    Ты протестируешь работу платёжной системы и проанализируешь информацию в PostgreSQL базе данных

Лекции — наша сильная сторона

Мы уверены, что изучать материал по видео эффективнее и нагляднее, чем по тексту в учебнике

  • Начинаем с нуля

    И постепенно погружаемся в тестирование

  • Показываем на примерах

    Шаг за шагом учим работать с инструментами

  • Объясняем по‑человечески

    С энтузиазмом, на примерах из жизни, которые знакомы каждому

Познакомься
с профессией и курсом

Выполни свою первую задачу как настоящий тестировщик и получи обратную связь от нашего ментора 🔥

  • С нуля
  • 2–3 часа
  • Практика
  • Обратная связь от ментора
Урок 1 из 4

Добро пожаловать

В этом видео

Герман (ex Яндекс, Т-Банк, ВТБ) рассказывает о том, как устроен бесплатный вводный курс по тестированию. Мы создали его, чтобы ты мог попробовать себя в роли тестировщика и понять, насколько тебе подходит эта профессия

Тебя ждёт первая рабочая задача — поиск багов в нашем тренажёре «Конструктор пиццы», практика по написанию баг-репортов на канбан-доске и обратная связь о твоей работе от нашего ментора. А после выполнения всех заданий из модуля «Первые шаги в тестировании» ты получишь от нас бонус — скидку 5% на дальнейшее обучение

В следующих уроках

  • разберём фундаментальную теорию и принципы тестирования
  • расскажем, как создаются сайты, на каком этапе подключается тестировщик и в чём его роль
  • на примере тренажёра «Конструктор пиццы» покажем, как можно протестировать продукт и завести найденные баги на канбан-доску
  • ответим на все популярные вопросы о тестировании и расскажем о том, как проходит обучение в QA Studio
Начать учиться бесплатно

Будет много
активностей и общения

Встречи, которые будут доступны даже после завершения обучения

  • Качалки

    Учить теорию одному не всегда хватает мотивации. В формате разговорного клуба будем прокачивать теорию и софт-скилы

    Качалки
  • Продлёнки

    Созвоны с автором курса или ментором, где разберём всё, что непонятно в учёбе или профессии

    Продлёнки
  • Тестовые собесы

    Сможешь проверить свои силы в комфортной обстановке, чтобы не волноваться на реальном интервью

    Тестовые собесы
  • Комьюнити

    Полезные знакомства с опытными тестировщиками, общение и офлайн-встречи. Учиться вместе легче, чем в одиночку

    Комьюнити

Программа курса

Подойдёт новичкам, длительность 4 месяца с нагрузкой ≈ 12 часов в неделю

Обновлена в январе 2026
Лекцию читает

Герман

Эксперт, ex QA Lead в ВТБ, Яндекс

Что изучаем

Принципы тестирования, HTTP, URL, Cookie, ChatGPT

В спринте изучаем 4 темы
  • Введение в профессию
    • Разница между QA, QC и testing
    • Принципы тестирования
    • Роль тестировщика
  • Клиент-серверная архитектура
    • Из чего состоит HTTP запрос и ответ
    • Как работает защищённый протокол TLS
    • Из чего состоит URL
    • Какие бывают статусы ответа
  • Принцип работы авторизации
    • Разница между Авторизацией, Аутентификацией, Идентификацией и Валидацией
    • Как создаётся сессия и где хранится куки session_id
  • Хранилища в браузере
    • Local storage, Session storage, Cookie, Cache
    • В чем разница, где их найти
Домашка

В домашнем задании разберёшь HTTP URL по частям и напишешь первые промпты для нейросетей

Лекцию читает

Герман

Эксперт, ex QA Lead в ВТБ, Яндекс

Что изучаем

REST, SOAP, Devtools, JSON, XML

В спринте изучаем 4 темы
  • Что такое стиль REST
    • Принципы REST
    • Типы запросов
    • Идемпотентность
  • Что такое протокол SOAP
    • В чем отличие от REST
    • Структура запроса
    • Как работать с WSDL
  • Формат передачи данных
    • Что такое JSON и XML
    • Какие используют типы данных в JSON
    • Как написать свой JSON
  • Инструмент Devtools
    • Как открыть, настроить и применять Devtools на практике
Домашка

В домашнем задании напишешь свой первый JSON и с помощью Devtools протестируешь первые задачи

Лекцию читает

Герман

Эксперт, ex QA Lead в ВТБ, Яндекс

Что изучаем

API, Postman, Swagger, SOAP UI, cURL

В спринте изучаем 4 темы
  • Монолитная и микросервисная архитектура
    • Плюсы и минусы обоих подходов
  • Что такое API
    • Где найти документацию к API
    • Как тестировать API
    • Универсальные проверки при работе с API
    • Как работать с документацией в Swagger
  • Инструмент Postman
    • Создаём коллекцию запросов и переменные
    • Пишем автотесты по сниппетам и пре-реквесты
    • Запускаем раннеры коллекции
  • Практика работы с SOAP UI
    • Создаём запросы на создание и получение информации
    • Работаем с WSDL
Домашка

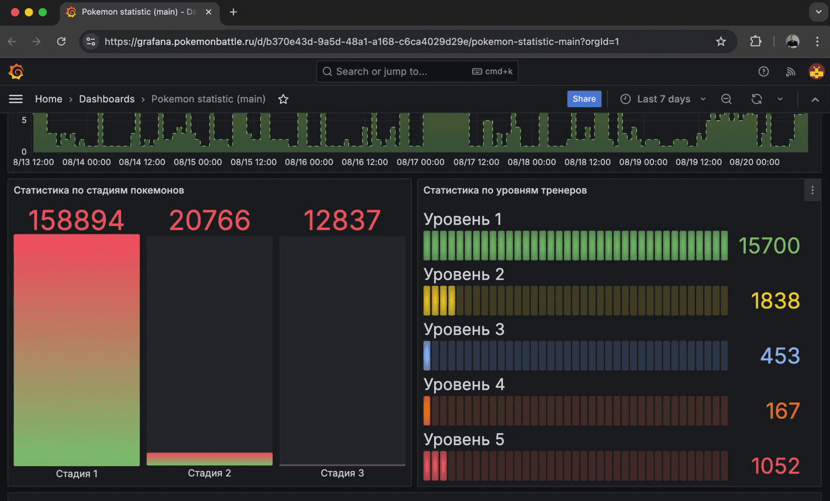
Протестируешь API тренажёра «Битва покемонов». Это микросервисная архитектура, больше 20 REST и SOAP методов. Поработаешь с инструментами Postman и SOAP UI

Лекцию читает

Герман

Эксперт, ex QA Lead в ВТБ, Яндекс

Что изучаем

Классы эквивалентности, Граничные значения, Pairwise, Интеграционное тестирование

В спринте изучаем 4 темы
  • Виды требований
    • Функциональные и нефункциональные требования
    • Как проводить тестирование требований
  • Техники тест-дизайна
    • Разбиение на классы эквивалентности
    • Анализ граничных значений
    • Pairwise
    • Таблица принятия решений
    • Схема состояний и переходов
    • Предугадывание ошибок
  • Виды тестирования
    • Функциональные виды тестирования
    • Нефункциональные виды тестирования
    • Белый / серый / чёрный ящики
  • Пирамида тестирования
    • Сквозное тестирование
    • Интеграционное тестирование
    • Юнит-тестирование
Домашка

Применишь техники тест-дизайна «Классы эквивалентности» и «Граничные значения» для тестирования подписки Премиум в «Битве покемонов», а также протестируешь документацию к функционалу применения промокода

Лекцию читает

Герман

Эксперт, ex QA Lead в ВТБ, Яндекс

Что изучаем

Чек-лист, Тест-план, Figma, Тестовая модель

В спринте изучаем 3 темы
  • Виды тестовой документации
    • Чек-лист
    • Тест-план
  • Чек-лист
    • Инструменты для составления чек-листов
    • Особенности браузерных движков
    • Особенности чек-листа для сайта, приложения и API
    • Планирование времени на тестирование
  • Тест-план
    • Этапы тестирования
    • Тестовая модель
    • Метрики тестирования
    • Критерии начала и завершения тестирования
Домашка

Протестируешь UI формы для оплаты, используя Figma. Составишь чек-листы для тестирования авторизации и API метода «поймать покемона в покебол»

Лекцию читает

Герман

Эксперт, ex QA Lead в ВТБ, Яндекс

Что изучаем

TMS, Баг-репорт, Kibana, Grafana, Sentry

В спринте изучаем 4 темы
  • Работа с TMS на примере Test It
    • Как составить тест-кейс
    • Как создать test-suite и test-run
    • Как выглядит отчёт по тестированию
    • Интеграция GitLab и Test It: запускаем автотесты
  • Создаём баг-репорт в Яндекс Трекер
    • Как правильно назвать баг-репорт
    • Разница между Priority и Severity
  • Как найти логи и читать дашборды
    • Анализ логов в Kibana
    • Изучение подробностей ошибки в Sentry
    • Работаем с дашбордами в Grafana
  • Локализация дефекта
    • Инструменты для локализации
    • Признаки бага со стороны клиента и API
    • Очерёдность поиска причины
Домашка

Найдёшь баги, создашь баг-репорты на UI и API, научишься искать логи в Kibana и Sentry, читать дашборды в Grafana. Создашь первые тест-кейсы и тест-сьюты в TMS Test IT

Лекцию читает

Герман

Эксперт, ex QA Lead в ВТБ, Яндекс

Что изучаем

SQL, PostgreSQL, NoSQL, Redis, MongoDB, Jaeger, DBeaver

В спринте изучаем 4 темы
  • Работа с реляционной БД на примере PostgreSQL
    • Первичный и внешний ключи
    • Виды связей в БД
    • Основные SQL операторы
    • Виды Join-ов
    • Агрегатные функции
    • Вложенные запросы
    • Типы данных в БД
    • CRUD, ACID, SQL инъекции
  • Работа с нереляционными БД
    • Синтаксис NoSQL запросов в MongoDB
    • Работа с БД Redis на примере кэша сервера
  • Интеграционное тестирование
    • Анализ трассировки в Jaeger UI
    • Работа с header trace_id
    • Используем Jaeger для интеграционного тестирования микросервисов
  • Роль тестировщика в Agile команде
    • Виды команд: фичатим vs команда компетенций
    • Состав команды разработки
    • Методология Agile и Waterfall
    • Подходы Scrum и Kanban
Домашка

Про интеграционное тестирование всё чаще спрашивают на собеседованиях. На нашем тренажёре применишь лучший инструмент для тестирования интеграций — Jaeger

Протестируешь функционал оплаты и логику работы ачивок в «Битве покемонов» со стороны базы данных. Поработаешь с СУБД PostgreSQL, MongoDB и Redis

Лекцию читает

Герман

Эксперт, ex QA Lead в ВТБ, Яндекс

Что изучаем

HTML, Charles, JWT, TCP/IP

В спринте изучаем 4 темы
  • Принцип работы Веб-приложений
    • HTML и CSS
    • Как браузер отрисовывает сайты
    • Технологии SPA и AJAX
  • Сниффер Charles
    • Применяем Breakpoints и Map Local
    • Аналоги Charles
  • TCP/IP и модель OSI
    • Уровни в TCP/IP
    • Разница TCP и UDP
  • Авторизация с JWT токеном
    • Что такое Сессии
    • Принцип работы JWT
    • Разница между Stateless и Statefull
    • Что такое Access и Refresh токены
    • Зачем нужен Bearer
    • Как при авторизации применяют Хэширование
    • Как декодировать Access токен
    • Что такое OAuth и OpenId
Домашка

С помощью HTML и CSS создашь свой сайт

Применишь Charles на практике: протестируешь функцию «легендарный покемон» и обработку ошибок в «Битве покемонов». Поработаешь с JWT авторизацией на нашем тренажёре

Лекцию читает

Герман

Эксперт, ex QA Lead в ВТБ, Яндекс

Что изучаем

Kafka, Linux, Git

В спринте изучаем 3 темы
  • Брокеры сообщений
    • Асинхронное общение микросерисов
    • Apache Kafka: топики, оффсеты и партиции
    • Работаем с Kafka UI и Offset Explorer
    • Особенности тестирования проектов с брокерами сообщений
  • Базовые Linux команды
    • Подключаемся к серверу с помощью SSH
    • Читаем логи сервера в реальном времени
    • Уровни логирования
  • Базовые Git команды
    • Пример Git-flow
    • Работаем с Merge Request
Домашка

В любой крупной компании требуют опыт работы с брокерами сообщений. Поработаешь на курсе с брокером Apache Kafka и протестируешь фичу «Скачивание истории битв» с помощью Kafka UI и Offset Explorer

С помощью SSH подключишься к удалённому серверу и прочитаешь логи в режиме реального времени. Создашь первый репозиторий на своём GitHub

Лекцию читает

Герман

Эксперт, ex QA Lead в ВТБ, Яндекс

Что изучаем

Веб-сервер, Nginx, GitLab, CI/CD, WireMock

В спринте изучаем 5 тем
  • Что происходит после ввода домена в браузере
    • Что такое IP-адрес
    • Зачем нужен веб-сервер
    • Что такое S3 и CDN
  • Какие бывают тестовые окружения
    • Разница между Prod / Pre-prod / Stage / Dev средами
    • Тестовая среда у API: настраиваем Postman Environment
  • Что такое CI/CD
    • Пример работы GitLab CI/CD
    • Процесс доставки релиза
    • Состав pipeline
  • Моки: зачем их применять тестировщику
    • Работаем с WireMock
    • Создаём API заглушку для тренажёра «Битва покемонов»
    • Проводим тестирование клиентской части, когда бэкенд ещё не готов
  • Жизненный цикл разработки ПО
    • Особенности Shift-left подхода в тестировании
    • Жизненный цикл дефекта (бага)
    • Такс-флоу на примере Яндекс Трекера
    • Процесс релиза новой версии продукта
Домашка

Запустишь сборку пайплайна в тестовое или продовое окружение в GitLab CI/CD. Будешь применять переменные Postman Environment. Применишь WireMock и создашь свою API заглушку

Лекцию читает

Герман

Эксперт, ex QA Lead в ВТБ, Яндекс

Что изучаем

Портфолио, GraphQL, gRPC, WebSocket

В спринте изучаем
  • Этапы собеседований
    • Особенности скрининга, техсобеса и финального этапа
    • Формы трудоустройства
  • Общие советы по поиску работы
    • Площадки для размещения резюме
    • Примеры сопроводительного письма
    • Как составить рассказ о себе
    • Особенности видеособеседований
    • Стоит ли выполнять тестовые задания
    • Как торговаться при получении оффера
    • Советы первого рабочего дня
  • Популярные вопросы на собеседовании
    • Какие вопросы задаст HR и как на них отвечать
    • Какие вопросы стоит задать тебе как кандидату
  • Альтернативы HTTP + REST
    • GraphQL и инструмент Apollo
    • gRPC и инструмент Kreya
    • WebSocket и инструмент Insomnia
Домашка

Создашь портфолио на GitHub с учебными проектами, изученными инструментами, сертификатом о прохождении стажировки, дипломом о завершении обучения. Лучшим ученикам на каждом потоке выдаём именные рекомендательные письма

А также познакомишься с синтаксисом и выполнишь запросы с помощью технологий и подходов GraphQL, gRPC и WebSocket

Лекцию читает

Герман

Эксперт, ex QA Lead в ВТБ, Яндекс

Что изучаем

Резюме, HeadHunter, Jira, Confluence

В спринте изучаем 3 темы
  • Составление резюме с нуля под ключ
    • Регистрируемся на HeadHunter и создаём резюме
    • Заполняем основные разделы: «О себе», «Контакты», «Фото», «Город»
    • Добавляем описание опыта после обучения и стажировки в «Джунах»
    • Добавляем портфолио, документы и сертификаты об обучении
  • Советы по написанию резюме
    • Воронка получения оффера
    • Как HR видит твоё резюме
    • Как помогает в поиске работы личный бренд
    • Как при составлении резюме могут помочь нейросети
  • Опыт работы со стеком Atlassian
    • Работа с канбан-доской Jira
    • Изучение документации в Confluence
    • Создание тест-кейсов в Zephyr
Домашка

Создашь резюме на HeadHunter, в котором укажешь про обучение и стажировку в Джунах. Добавишь в описание портфолио, сертификаты и документы по завершению обучения

А также получишь практику по работе с продуктами компании Atlassian — добавишь в свой стек инструменты Jira, Confluence и Zephyr

Лекцию читает

Герман

Эксперт, ex QA Lead в ВТБ, Яндекс

Что изучаем

Logcat, Firebase, SDK, Диплинки

В спринте изучаем 3 темы
  • Виды мобильных приложений
    • Движки браузеров на iOS
    • Devtools для мобильной версии сайта
    • Особенности тестирования мобильных приложений
    • Тестируем Push-сообщения
    • Особенности дебажной и релизной сборки приложений
  • Работаем с Android Studio
    • Разница между симулятором и эмулятором
    • Смотрим логи в ADB и Logcat
  • Firebase и Crashlytics
    • Изучаем логи ANR и Crash
    • Анализируем дашборды и статистику приложения
Домашка

Запустишь и протестируешь мобильное приложение «Битва покемонов» на андроид устройстве или Android Studio. Научишься создавать Push-сообщения. Применишь в работе дебаг-меню. Изучишь дашборды и аналитику в Google Firebase. Протестируешь работу диплинок в мобильном приложении покемонов

Лекцию читает

Герман

Эксперт, ex QA Lead в ВТБ, Яндекс

Что изучаем

Cypress, Docker, JavaScript, Автотесты

В спринте изучаем 3 темы
  • Виды автотестов
    • Когда имеет смысл автоматизировать тест-кейсы
    • Самые популярные инструменты в автотестах
    • Какие сценарии стоит автоматизировать в первую очередь
  • Пишем первые автотесты на Cypress
    • Особенности фреймворка Cypress
    • Базовый синтаксис JavaScript
    • Пишем первые автотесты на Cypress
    • Усложняем: смена браузера, работа с ожиданиями
    • Запуск автотестов через терминал
    • Запуск автотестов через CI/CD
    • Применяем подход Page Object
    • Используем хуки beforeEach и afterEach
    • Особенности TDD и BDD
  • Работаем с Docker
    • Базовая терминология в Docker
    • Виртуализация и контейнеризация
    • Запускаем локально проект через Docker
    • Читаем логи контейнера: бэкенд и веб-сервера
Домашка

Напишешь свой первый автотест на UI и автоматизируешь покупку аватара в «Битве покемонов» на JavaScript + Cypress

А также с помощью докера развернёшь локально проект: проанализируешь логи в докер-контейнере и протестируешь работу приложения My Shows

Лекцию читает

Саша Ворса

Ментор QA Studio, Senior Fullstack QA в Kaspersky

Что изучаем

Requests, Pytest

В спринте изучаем тему
  • Пишем первый автотест на API
    • Базовый синтаксис Python
    • Настройка IDE
    • Работа с Pytest и Requests
    • Дебаггинг проблем
    • Фикстура
    • Параметризация
Домашка

Напишешь первый автотест на API, используя Python, Pytest и Requests

  • Свободное время на случай форс-мажора или отставания
    • Можно посмотреть доклады или закрыть незавершённые домашки
    • Получить поддержку ментора на этапе поиска работы
Скачать программу в PDF

После обучения ещё 8 месяцев поддерживаем на этапе поиска
работы

Готовим к прохождению скринингов и технических собеседований: проводим разборы резюме, качалки по теории, продлёнки и тестовые собесы

Курс Джуниор
или Джуниор Плюс
4
мес.
Поддержка на этапе
поиска работы
8
мес.
График поддержки карьеры

Научим применять нейросети и ChatGPT

Они не заменят тестировщиков, но специалисты, которые умеют их применять, ценятся выше

Мы включили в программу блок по работе с нейросетями: покажем, как они помогают решать рутинные задачи тестировщика

Запросы в ChatGPT

Автор курса: Герман Дольников

Яндекс
Т-Банк
ВТБ

QA Lead

10+

лет опыта

Автор курса
Герман Дольников

На основе своего опыта я разработал программу — с какой темы лучше начать обучение и в какой последовательности изучать материал. Чтобы было доступно для ребят с нуля, без резких скачков нагрузки и непонятных терминов

Придумал идеи для тренажёров и создал домашки, максимально приближенные к задачам на реальной работе

Сейчас я принимаю активное участие в жизни школы: провожу продлёнки, помогаю и подсказываю в чатах. Каждые два месяца обновляю программу — на основании обратной связи от учеников и компаний

Конкуренция среди джунов высокая, но мы поможем

Вместе создадим сильное резюме
и оформим портфолио с проектами

  • Подготовим к собеседованию

    разберём вопросы с реальных интервью и потренируемся на тестовых собесах

  • Поможем с каждой деталью

    подготовим сопроводительное, отретушируем фотографию, подберём фон для созвона

  • Отправим рекомендательное письмо

    лучшим ученикам, подписанное ментором и автором курса

Подойдёт ли тебе профессия «Тестировщик»?

Посмотри бесплатный вводный курс и выполни свою первую задачу
в роли инженера по тестированию

Начать учиться бесплатно

Стажируем на реальных проектах

Стажируем на
  • ВШЭ
  • Zigmund Online
  • auto.ae
  • YADRO
  • а также другие
  • Помогаем каждому ученику
    получить первый опыт работы

    На позиции младшего тестировщика

    Помогаем каждому ученику<br> получить первый опыт работы
  • Практика в стартапах и крупных компанияx

    Протестируешь мобильные приложения и сайты со сложной логикой под присмотром тимлида

    Практика в&nbsp;стартапах и&nbsp;крупных компанияx
  • Лучшие ученики могут получить приглашение в штат компании

    По итогам обучения и стажировки

  • Узнать больше о том, как проходит стажировка

    Читать примерно 5 минут

94% учеников готовы рекомендовать обучение в QA Studio

учеников готовы
рекомендовать обучение в QA Studio
  • Т-Ж 5.0
  • Хабр 4.9
  • tutortop 4.8
  • Сравни 4.8

Наши оценки на независимых площадках

Диана
Юля
Юля
Детский эндокринолог → Тестировщик

Осенью 2024 года я всерьёз задумалась о смене профессии. В тот момент я находилась в ужасном состоянии, ненавидела свою работу и даже не представляла, что жизнь может быть другой

Подруга рассказала мне о QA Studio, и я решилась попробовать. Помню, как впервые зашла на сайт — и почему-то сразу почувствовала: дальше всё будет хорошо, всё сложится как нужно, и моя жизнь уже не станет прежней

Обучение было комфортным: понятные лекции, масса полезных материалов и поддержка ментора, встречи с которым я ждала каждую неделю. Всё было рассказано так, что непонятных моментов практически не возникало

Работу я нашла ещё во время обучения. А сегодня я искренне обожаю свою профессию, свою команду, руководителя и проект. Живу абсолютно другой жизнью и каждое утро думаю, что это всё сон

Не ждите идеального момента — его не будет. Просто начните, и уже через несколько месяцев вы сможете оглянуться назад и поблагодарить себя

Серёжа
Серёжа
Фармацевт → Тестировщик

Я пришёл в QA после того, как разочаровался в своей профессии фармацевта. Начал с бесплатных роликов, но быстро понял, что не хватает практики и чёткого плана. Целую неделю смотрел отзывы на разных сайтах, телеграм-каналах, и меня сильно зацепили отзывы о qa.studio. В итоге решился пойти сюда и не прогадал!

Учёба давалась легко: удобный формат лекций раз в неделю, топовые домашки, поддержка и обратная связь ментора

Было круто побывать на реальной стажировке в Джунах, после которой у меня прибавилось уверенности в себе. Также помогали доклады, активности и поддержка коммьюнити

Во время поиска работы я на 90% пользовался только знаниями, которые получил здесь. Через 10 дней после первого тех.собеса получил оффер! Сейчас работаю тестировщиком и знаний школы хватает на все задачи

Помните, каждый идёт своим путём. Учитесь в своём темпе, задавайте вопросы, смотрите внимательно лекции, и у вас всё получится!

Алёна
Роман
Саша

Твоё резюме и портфолио после курса

Тестировщик приложений и сайтов

от 70 000 ₽ на руки

Стек

  • Яндекс Трекер
  • Test IT
  • Postman
  • SOAP UI
  • Swagger
  • PostgreSQL
  • Kibana
  • Figma
  • Sentry
  • Grafana
  • Charles
  • Kafka
  • Jaeger
  • GitLab (CI)
  • MongoDB
  • Redis
  • Cypress
  • Docker
  • ChatGPT
  • Insomnia
  • Apollo
  • Firebase
  • Kreya
  • WireMock

Обо мне

  • Разбираюсь в клиент-серверной архитектуре и HTTP
  • Тестирую бэкенд REST API c помощью Postman
  • Чек-листы составляю в Miro, тест-кейсы в Test IT
  • Пишу автотесты на Cypress и Python + Requests
  • Работаю с логами в Kibana и Sentry
  • Использую Jaeger и WireMock для тестирования интеграций
  • Мой GitHub

Опыт работы

Джуны

Стажировка в роли младшего тестировщика

Образование

Диплом «Инженер по тестированию»

header

Диплом о профессиональной переподготовке

Для учеников тарифа Джуниор Плюс, которые имеют высшее или среднее профессиональное образование

Диплом о профессиональной переподготовке

Форматы обучения

Ближайшие старты
Лекции, домашки, тренажёры и комьюнити — всё необходимое, чтобы начать работать тестировщиком
от  ₽/мес от  ₽/мес на 12 месяцев в рассрочку или сразу, но дешевле —  ₽
Можно учиться
сразу
К оплате
Персональный ментор, стажировка и автоматизация на Python — всё, чтобы быстрее вырасти в профессии
от  ₽/мес от  ₽/мес на 12 месяцев в рассрочку или сразу, но дешевле —  ₽
Начнёшь учиться
К оплате
#1 по трудоустройству
Ведущие менторы, две стажировки и диплом о проф. переподготовке — всё для комфортного трудоустройства
от  ₽/мес от  ₽/мес на 12 месяцев в рассрочку или сразу, но дешевле —  ₽
Начнёшь учиться
К оплате
3 месяца обучения + 8 месяцев поддержки при поиске работы 4 месяца обучения + 8 месяцев поддержки при поиске работы 4 месяца обучения + 8 месяцев поддержки при поиске работы
Программа «Инженер по тестированию» Расширенная программа: доп. модули — мобильные приложения и автоматизация на Python Расширенная программа: доп. модули — мобильные приложения и автоматизация на Python
, тестовые собесы с ментором, рекомендательное письмо и портфолио с автотестами , тестовые собесы с ментором, рекомендательное письмо и портфолио с автотестами
Чат с дежурным ментором Персональный ментор и обучение в группе до 14 человек с наивысшим процентом трудоустройств и обучение в группе до 14 человек
Онлайн-встреча с ментором каждую неделю: разборы домашек, прогоны теории, тестовые собесы Онлайн-встреча с ментором каждую неделю: разборы домашек и прогоны теории Онлайн-встреча с ментором каждую неделю: разборы домашек и прогоны теории
Стажировка в Джунах на проекте от реального заказчика Одна стажировка в Джунах на проекте от реального заказчика Две стажировки в Джунах на проектах от реальных заказчиков
Сертификат, подтверждающий знания Сертификат, подтверждающий знания Диплом о профессиональной переподготовке
Закрытое комьюнити в Telegram с дополнительными активностями Закрытое комьюнити в Telegram с дополнительными активностями Закрытое комьюнити в Telegram с дополнительными активностями
Обучение работе с нейросетями для решения практических задач Обучение работе с нейросетями
и доступ к ChatGPT
Обучение работе с нейросетями
и доступ к ChatGPT
Доступ на год к материалам базового курса Доступ на год к материалам расширенного курса Доступ на год к материалам расширенного курса
Скидка 20% на любой курс по автоматизации для продолжения карьерного развития Скидка 20% на любой курс по автоматизации для продолжения карьерного развития Скидка 20% на любой курс по автоматизации для продолжения карьерного развития

Мы знаем, что покупка курса — ответственный шаг, поэтому помогаем сэкономить

  • до вечера 7 мая

    10 000 ₽ по промокоду early_bird

    на формат обучения «Джуниор» или «Джуниор Плюс»

  • Скидка до 10%

    при единовременной оплате. Суммируется
    с другими скидками

  • Скидка 5%

    за прохождение вводного курса

    Перейти
  • Вернём деньги

    за оставшиеся дни обучения, если планы поменяются

  • Поможем оформить налоговый вычет

    и вернуть до 19 500 ₽ за курс

  • Бесплатное место

    Если у тебя нет возможности оплатить курс — напиши нам о себе

    Результат объявим в телеграм-канале за неделю до старта

    Заполнить форму

Часто задаваемые вопросы

Мы построили свой курс таким образом, что он подходит для новичков

Объясняем с нуля и постепенно погружаем в сферу тестирования. Ментор будет рядом, чтобы поддержать и ответить на все твои вопросы

Мы не сравниваем себя с другими — у каждого свои преимущества. Наши — сильная команда и экспертиза. Мы делаем то, что умеем лучше всего — обучаем тестированию

Делаем это с любовью и вниманием к каждому ученику

Для нас важно:

  1. Мы — моношкола и наш фокус только на тестировании
  2. Мы любим то, что мы делаем. Тщательно продумываем каждую домашку, тренажёры и активности. От тестировщиков для тестировщиков
  3. Сохраняем ламповость, а не ставим обучение на поток. Поэтому у нас небольшие группы и много живых активностей
  4. Используем Яндекс Трекер как площадку для домашек. Это хорошая возможность поработать с настоящим таск-трекером — одним из основных инструментов в IT
  5. Ученик сам выбирает ментора, который будет давать обратную связь по домашкам, отвечать на вопросы и проводить групповые созвоны
  6. Мы строим комьюнити тестировщиков. Есть чаты по направлениям, интересам и городам. Офлайн-встречи и бот, который каждое утро рассказывает, что важного обсуждали вчера
  7. Мы за комфорт и экологичность в общении. Работаем каждый день — на вопросы отвечаем быстро и по делу

Да, этого времени достаточно, чтобы освоить ключевые навыки, которые потребуются, чтобы начать работать в тестировании

В среднем достаточно уделять около 12 часов в неделю. Ты будешь изучать теорию, выполнять домашки и отрабатывать навыки на тренажёрах. Рядом всегда будет ментор, который поможет разобраться в сложном и направит в нужную сторону

Если будет больше времени и желание, можно пройти курс быстрее — сразу открыть все лекции и смотреть в удобном для себя темпе

Но есть два важных условия:

  1. Мы не открываем ранний доступ ко всем лекциям при оплате курса в рассрочку от QA Studio
  2. После того, как мы откроем все лекции, правило возврата не сработает. Мы считаем, что в этот момент ты посмотрел все наши лекции и прошёл обучение наперёд

После завершения обучения мы продолжим поддерживать тебя во время поиска работы и собеседований — будем проводить активности, которые помогают запомнить теорию, подготовиться к скринингам и техническим собеседованиям: качалки, тестовые собесы и разборы резюме

По ссылкам ниже можно посмотреть количество вакансий в реальном времени

То есть вакансии и стажировки есть. Но среди джунов всегда была высокая конкуренция — поэтому важно составить хорошее резюме, добавить учебные проекты в портфолио, пройти стажировку, подготовить рассказ о себе, знать нюансы откликов через HH и не забывать, что есть ещё другие площадки для поиска работы

Мы помогаем на каждом из этапов: выпускаем конкурентноспособных тестировщиков и поддерживаем в поиске работы ещё 8 месяцев после завершения обучения — проводим качалки, разборы резюме и тестовые собеседования. Как итог, наши ученики находят работу после обучения даже когда вакансий не так много

Да, это реально. Большинство наших учеников совмещают обучение с работой, учёбой или другими делами — и успешно проходят курс

В среднем учёба занимает около 12 часов в неделю. Лекции идут в записи, домашки доступны сразу — так что ты сможешь проходить обучение в удобном темпе

Основные активности и встречи с ментором проходят по вечерам или в выходные. У большинства менторов в карточках уже указано время созвонов — можно выбрать подходящее

А если что-то пойдёт не по плану — не страшно, так как есть дополнительная неделя без домашек, а доступы к лекциям и материалам будут ещё год

Для успешного прохождения курса и выполнения домашек тебе понадобится ноутбук или компьютер. С телефона или планшета учиться не получится — некоторые программы просто не запустятся

На созвонах с ментором будет здорово, если сможешь включать камеру — так общение в группе становится живее. Но если камеры сейчас нет — это не проблема

Минимальные системные требования для компьютера:

  • Операционная система:
    • Windows 10×64 Home или новее
    • Linux (актуальные LTS-версии Ubuntu, Debian и другие)
    • macOS 11 Catalina или новее
  • Оперативная память: от 4 Гб
  • Процессор: Intel Core i3 начиная с 3 поколения
  • Жёсткий диск: свободное место на HDD или SSD — от 5 Гб
  • Интернет: скорость от 5 Мбит

Более подробная информация есть в этомвидео

Выбор ментора есть на тарифах «Джуниор» и «Джуниор Плюс», доступен сразу после записи на курс. На сайте ты видишь список всех менторов разных потоков без указания свободных мест

Наличие мест у конкретного ментора можно уточнить ещё до оплаты вСлужбе заботы, чтобы быть уверенным, что попадёшь именно к нему. Но не затягивай — ближе к дате старта места заканчиваются быстро

При выборе ментора обрати внимание на его сильные стороны и время, когда он проводит созвоны и доступен для общения

Каждую неделю по четвергам в Личном кабинете будут появляться новые лекции в записи — сможешь смотреть их в удобное время. После просмотра будешь выполнять домашки и получать обратную связь от ментора

Во время обучения у тебя будет чат с ментором и группой. Там можно обсудить домашки, задать вопросы, разобрать сложные темы и поделиться опытом. Раз в неделю вы будете созваниваться с ментором — на встречах будете повторять теорию и закреплять её на практике

Помимо этого, в течение недели по вечерам проходят школьные активности: продлёнки, качалки по теории и тестовые собесы. Участвовать можно по желанию — подключаться к тем, что интересны и удобны по времени

Да, у нас есть возможность оплатить курс в подарок или за счёт компании

Если хочешь оплатить курс за другого человека, выбери подходящий тариф, а в пункте «Кто будет учиться» укажи нужную почту — на неё будет отправлено приглашение на курс. Промокоды и скидки в данном случае действуют так же, как и при обычной оплате

Для покупки за счёт компании тебе нужно согласовать возможность корпоративного обучения со своим руководителем. Расскажи ему про курс и как это поможет твоей работе. Если компания заинтересуется, мы поможем подготовить договор и выставим счёт на юридическое лицо

По всем вопросам или оформлению обращайся вСлужбу заботы

Ответим на любые вопросы — спрашивайте

Если текстом комфортнее — напишите
Настя

Настя

Софи

Софи

Катя

Катя

Настя

Привет! Готова ответить на твои вопросы)

Настя

Привет! Готова ответить на твои вопросы)

Или написать
Пользуясь сайтом, ты соглашаешься с тем, что мы используем cookies